空压机热水器的发展前景
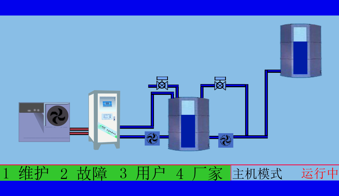
无能耗螺杆式空压机热水机,是一种新式高效的余热使用设备,它是100%靠吸收空压机废热来把冷水加热的,不消耗能源,节能又环保。作为一种新式高效的余热使用设备,是用来解决员工的日常生活、工业用热水等疑问,因为大多数公司本身就在用螺杆空压机,那我们就充分利用螺杆空压机的功用,为公司节约能源的耗费,这样就能节约一大笔的开销。
螺杆空压机长期连续的运转过程中,将电能转换为了机械能,机械能转换为了热能,在机械能转换成热能的过程之中,空气得到强烈的高压紧缩,使之温度骤升,这是普通物理学机械能量的转换表象,他和空压机螺杆的高速旋转发生的高温热量,一起也冲突发热,这些发生的高温热量由空压机润滑油的加入混组成油/气蒸气排出机体,这部分高温油/气流的热量相当于空压机输入功率的3/4,它的温度一般80℃-100℃,这些热能都因为机器运转温度的需求,都被无端地抛弃排往大气中,即空压机的散热体系来完结机器运转的温度需求。

现代社会,节能被提升为社会发展的主题,有人甚至把节能称为“第二个动力”。公司实施节能改善,不但能够减轻政府动力供应、建造压力、建造废气的污染并且保护环境,更重要的是能够让公司的下降能耗,减少公司本身的运营本钱。本着此意图,斯域机电公司着力于公司的能耗研讨,并针对空压机运转过程中所存在的热量糟蹋表象,开发出专用的空压机热水器(空压机余热回收工程),可用于职工的福利,生活热水加热或公司出产所需流体预热等领域。不需要运转费用,一次投资,让您用上免费的热水
斯域机电的空压机热水机有经久耐用的主机:高效稳定,其性能在中国市场上已得到了上百台装有改主机的空压机热水机客户的验证与认可,完全整合了主机、分离系统和内部的连接管道、内置管道,消除了软管以及接头处的泄漏等故障, 带可旋转的拆卸油分离芯的高效分离系统。一体化的冷却器整合了油冷和后冷,顶部排风,避免热气回流,优化冷却效率,离心式的一体化冷却风扇,省去了风扇电机,节省能源,运行时噪音低等特点。
东莞市斯域机电有限公司是一家10年专注从事空压机热水机研发生产及空压机余热回收工程设计、安装,是空压机余热利用原创者。公司拥有自主国家空压机余热利用专利技术,空压机设备和热水行业经验丰富,具有研发设计改造能力,确保热水机、设备技术始终保持行业领先,2007年已获国家专利。只做用户满意的设备和热水工程,售后服务的基础上增值技术支持,厂家直销、产业式整体解决、包效果。高效节能、安全环保、严格质检、耐用寿命长、工程周期短性价比优。为用户免费提供空压机余热回收工程方案设计,让企业用上真正不花钱的热水,为企业节约能源,为环境保护作出贡献。全国销售热线:0769-22909105
文章出自专业的空压机余热回收工程厂家 ——东莞市斯域机电有限公司(tess-impersonates-mj.com)转载请注明出处!






