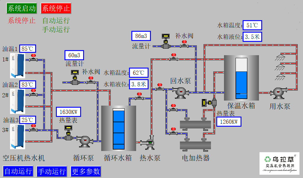
空压机热水系统中央监控器
- 触摸屏单片机油温控程序控制器,根据每台热水机的油温高低,调节本机水路换热流量,均衡系统热能分配,再提高系统余热利用的同时防止低油温。
空压机热水系统中央监控器
触摸屏单片机油温控程序控制器,根据每台热水机的油温高低,调节本机水路换热流量,均衡系统热能分配,再提高系统余热利用的同时防止低油温。


欢迎进入万彩网4858
 | 400电话
|  |  | 手机号码 18826819361 |  |  | 固定电话 0769-22909105 |

| 客服QQ 1511142011 |  |

| 电子邮箱 siyuem@188.com |

| 地址 东莞市南城街道上和坊仁厚路一巷1号 |
 | 导航路线 江淮汽车东莞骏宇服务站门口右转下行100米 |
空压机热水器,空压机热水机,空压机热能回收,压缩机余热回收,空压机余热回收,空压机热能转换机,空压机余热回收机,空压机余热利用,斯域机电