余热回收种类及原则
冶金企业常用的废气余热利用的方式有:
①装换热器(空压机余热回收工程);②安装余热锅炉;③炉底管汽化冷却;④发电(热电联产);⑤制冷。
回收后的热量主要的用于加热热水以作工业或生活用水、空压机房的降温、预热助燃空气、预热煤气以及生产蒸汽。对电炉而言,预热废钢或进料可减少电炉的电能消耗,缩短熔炼时间;对加热炉而言,预热空气、燃料或工件,烟气余热返回炉内后,可使火焰稳定、提高了燃料温度和燃烧效率以及炉子的热效率。
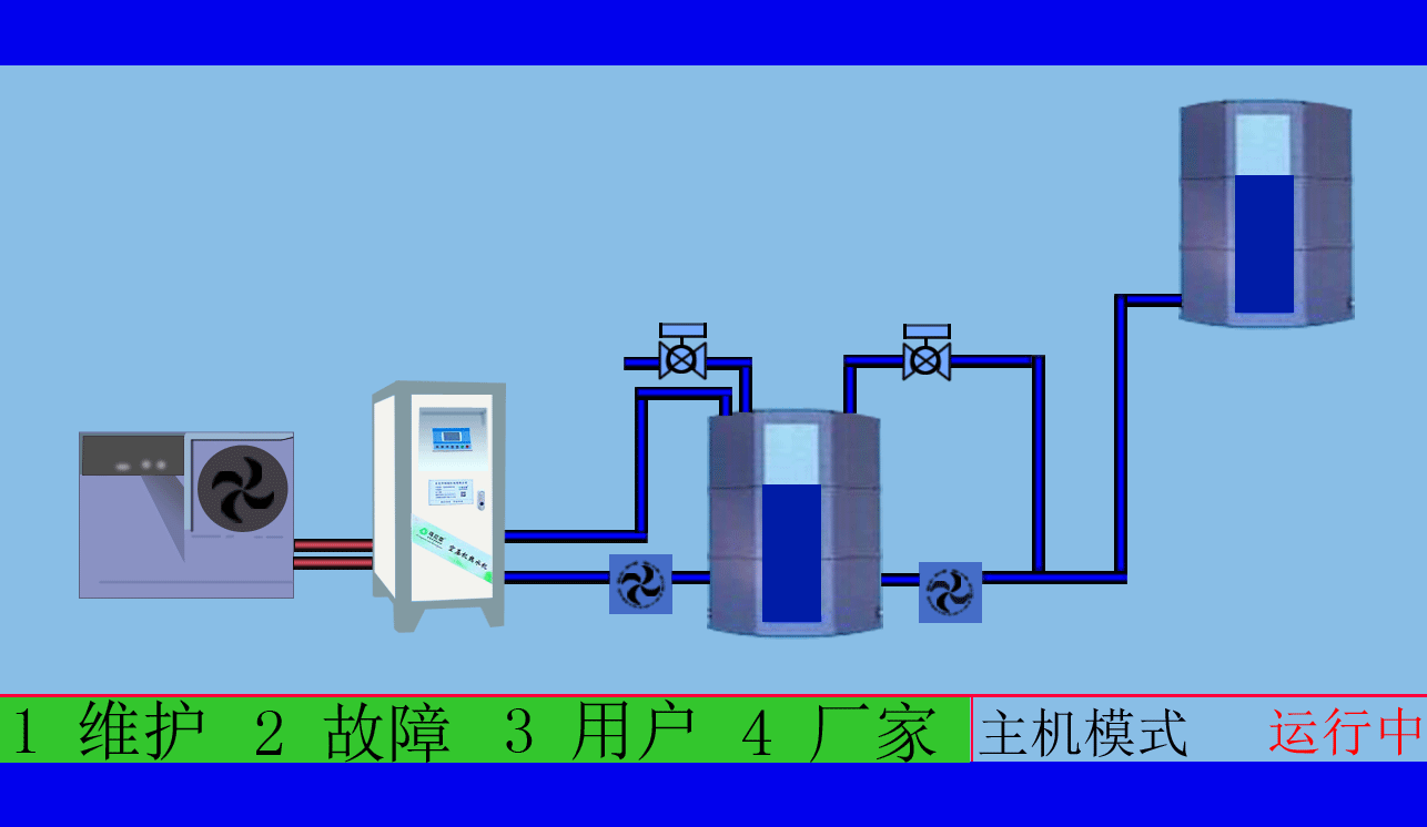
空压机余热回收工程,高效余热回收95%以上无能耗,年省十余万让您用上免费的热水,严格质检厂家直销性价比优
空压机余热回收工程,有效提高空压机的工作效率,有效治理热污染,冷风机也不需再开启,有效延长空压机的寿命

工业炉窑的余热回收差的原因,除了排烟温度过高和换热器能力小之外,鲜为人注意的是烟气和热风的显热未能有效保存,烟气由炉膛冒出、吸入冷风,地下烟道漏水、漏气,旁通烟道短路以及管道绝热不良,使多数炉子在回收装置前的烟气热损失高达30%~50%,回炉热风的显热损失为20%~33%。
空压机余热回收工程,高效余热回收95%以上无能耗,年省十余万让您用上免费的热水,严格质检厂家直销性价比优
空压机余热回收工程,根据用户制定适用的热水工程方案,工程周期短数名高级工程师研发实力雄厚,2007年已获国家专利。
针对这种情况,提出了一系列降低出炉烟温的措施和能充分保存与回收余热的排烟-供风系统,使上述两项热损失分别降到5%和3%左右,同时还开发了各种高效、经济的换热器和能够使用全热风的燃烧装置,回收后烟温可下降到180~250℃,也不再需要安装价格昂贵而利用率不高的余热锅炉,使炉气余热从炉外回收转到了炉内回收的方向来,正是在这种形势下提出了"余热全自回收"的新概念:首先设法降低炉子里排出的烟温和烟量,并使余热回收过程中的各项热的损失减少,然后再通过高效换热器将余热最大限度地回收并且全部送入炉内。
乌拉草空压机热水机送来春天的温暖,铁扳手设备技术匠心精神尽心服务
东莞市斯域机电有限公司10年来专注从事空压机热水机研发生产及空压机余热回收工程设计、安装。公司于2007年已获自主国家空压机余热利用专利,是空压机余热利用原创者。空压机设备和热水行业经验丰富,具有研发设计改造能力,确保热水机、设备技术始终保持行业领先。只做用户满意的设备和热水工程,售后服务的基础上增值技术支持,厂家直销、产业式整体解决、包效果。高效节能、安全环保、严格质检、耐用寿命长、工程周期短性价比优。为用户免费提供空压机余热回收工程方案设计,让企业用上真正不花钱的热水,为企业节约能源,为环境保护作出贡献。全国销售热线:0769-22909105
文章出自专业的空压机余热回收工程厂家 ——东莞市斯域机电有限公司(tess-impersonates-mj.com)转载请注明出处!







