余热简介
余热是在一定经济技术的条件下,在能源的利用设备中没有被利用的能源,也就是多余、废弃的能源。它包括了高温废气余热、冷却介质余热、废汽废水余热、高温产品和炉渣的余热、化学反应余热、可燃废气废液和废料的余热以及高压流体余压等七种。
根据调查,各行业的余热总资源约占其燃料消耗总量的17%-67%,可以回收利用的余热资源约为余热总资源的60%。 玻璃、冶金、冶炼、石化、建材、陶瓷、轻纺等的行业中具有280℃以上烟气(或者其他的高温污染气体)的余热回收。即只要是排烟的温度高于280℃的工业锅炉、流化床锅炉、导热油炉、冶炼炉、冶金炉、高炉热风炉、加热炉,以及化肥厂、造纸厂都可应用。
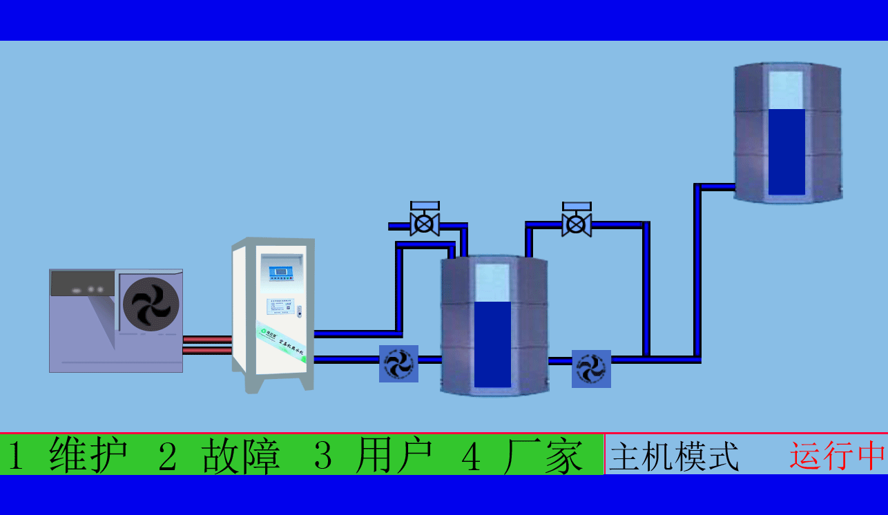
空压机余热回收工程,高效余热回收95%以上无能耗,年省十余万让您用上免费的热水,严格质检厂家直销性价比优
空压机余热回收工程,有效提高空压机的工作效率,有效治理热污染,冷风机也不需再开启,有效延长空压机的寿命
余热的回收利用是提高经济性、节约燃料的一条重要的途径。火电厂的生产过程中存在着各种余热。譬如,锅炉排污热量、除氧器排气以及汽封排汽等余热。这类余热还属于携带工质的分热,通常情况下在回收利用热量的同时。还将回收部分的工质:另外一类余热,它们也只有热量可以利用,所以不存在工质的回收。譬如,发电机损失掉的热量、冷油器带走的热量以及锅炉排烟的余热等。这类余热属于纯热量回收利用。
余热的可利用性以及价值决定于它的产量和质量这两个方面。余热的数量是指的余热量的大小,余热的质量是指余热的品位高低,可以用它的温度、压力以及携带热量的介质给于表征。余热品位愈高,数量越大它的可利用性和价值也会愈大。余热的可利用性和价值不等同于余热利用的效果。前者是指的余热本身的品质和性质,它仅仅表示余热具有的可用性,但并不能表示余热利用的有效性。
空压机余热回收工程,高效余热回收95%以上无能耗,年省十余万让您用上免费的热水,严格质检厂家直销性价比优 空压机余热回收工程,根据用户制定适用的热水工程方案,工程周期短数名高级工程师研发实力雄厚,2007年已获国家专利。
后者不全由余热的本身品质所决定,还决定于余热利用的场所、环境以及所利用的方法,即决定于使用余热的对象以及条件。譬如,余热作为热量来利用就比作为功能利用的效果好。因为,热变功还要付出冷源损失的代价。 火电厂热系统由于存在了各种能级,因而为选择余热利用的场所也提供了较大的自由度。
乌拉草空压机热水机送来春天的温暖,铁扳手设备技术匠心精神尽心服务
东莞市斯域机电有限公司10年来专注从事空压机热水机研发生产及空压机余热回收工程设计、安装。公司于2007年已获自主国家空压机余热利用专利,是空压机余热利用原创者。空压机设备和热水行业经验丰富,具有研发设计改造能力,确保热水机、设备技术始终保持行业领先。只做用户满意的设备和热水工程,售后服务的基础上增值技术支持,厂家直销、产业式整体解决、包效果。高效节能、安全环保、严格质检、耐用寿命长、工程周期短性价比优。为用户免费提供空压机余热回收工程方案设计,让企业用上真正不花钱的热水,为企业节约能源,为环境保护作出贡献。全国销售热线:18826819361(周小姐)
文章出自专业的空压机余热回收工程厂家 ——欢迎进入万彩网4858(tess-impersonates-mj.com)转载请注明出处!








