余热利用的现状
节能降耗是冶金企业长期的战略任务。冶金企业从原料、焦化、烧结到炼铁、炼钢、连铸以及轧钢的生产过程中产生大量含有可利用热量的废气、废水、废渣,同时在各工序之间存在着含有可利用能量的中间产品和半成品。充分的回收和利用这些能量,也是企业现代化程度的标志之一。
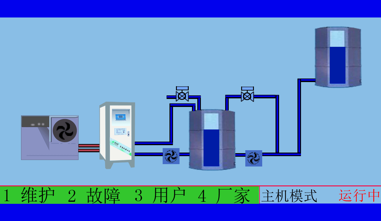
空压机余热回收工程,高效余热回收95%以上无能耗,年省十余万让您用上免费的热水,严格质检厂家直销性价比优
空压机余热回收工程,有效提高空压机的工作效率,有效治理热污染,冷风机也不需再开启,有效延长空压机的寿命
在各种各样工业炉窑的能量支出中,废气的余热约占15%~35%,这些废气净化处理之后是一种输送和使用方便、燃烧后又无需要排渣和除尘、不容易造成环境污染的优质能源。若能按照工艺要求提供合适热值的煤气作能源,还有利于改善产品的质量。但是由于企业的生产结构和工业炉窑配置等原因,目前我国许多的冶金企业仍排放大量废气。这也是造成企业能源消耗高的一个重要原因。
空压机余热回收工程,高效余热回收95%以上无能耗,年省十余万让您用上免费的热水,严格质检厂家直销性价比优
空压机余热回收工程,根据用户制定适用的热水工程方案,工程周期短数名高级工程师研发实力雄厚,2007年已获国家专利。
东莞市斯域机电有限公司10年来专注从事空压机热水机研发生产及空压机余热回收工程设计、安装。公司于2007年已获自主国家空压机余热利用专利,是空压机余热利用原创者。空压机设备和热水行业经验丰富,具有研发设计改造能力,确保热水机、设备技术始终保持行业领先。只做用户满意的设备和热水工程,售后服务的基础上增值技术支持,厂家直销、产业式整体解决、包效果。高效节能、安全环保、严格质检、耐用寿命长、工程周期短性价比优。为用户免费提供空压机余热回收工程方案设计,让企业用上真正不花钱的热水,为企业节约能源,为环境保护作出贡献。全国销售热线:18826819361(周小姐)
文章出自专业的空压机余热回收工程厂家 ——东莞市斯域机电有限公司(tess-impersonates-mj.com)转载请注明出处!







