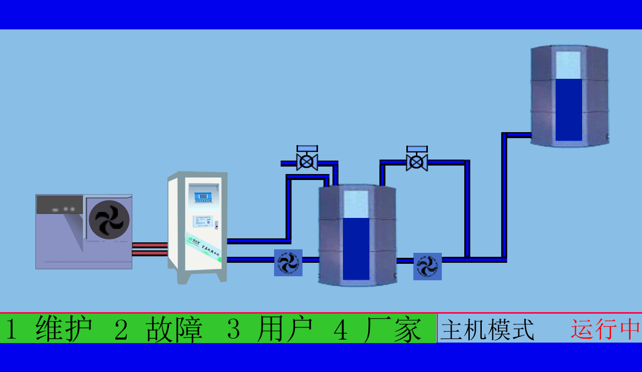
空压机余热回收利用系统
本实用新型提供了一种空压机余热回收利用系统,其特征在于:包括冷却塔、冷却水池、换热器、生产水池和软水的处理器。其中空压机组的热水输出端接冷却塔的进水端和换热器的热水输入端,冷却塔的出水端和换热器的冷水输出端接冷却水池,冷却水池的出水端接空压机组的冷水输入端,换热器的热水输出端接生产水池和软水处理器。
空压机余热回收工程,高效余热回收95%以上无能耗,年省十余万让您用上免费的热水,严格质检厂家直销性价比优
空压机余热回收工程,有效提高空压机的工作效率,有效治理热污染,冷风机也不需再开启,有效延长空压机的寿命
本实用新型采取了集中的回收、系统整合的方式,通过不同性能机台合理的搭配,实现了多机台联合的余热回收资源最大化的效果,解决了离心空压机和螺杆空压机联合的使用热源回收利用的技术,同时对回收热源进行了多用途的应用。
空压机余热回收工程,高品质十年空压机行业经验质监精细到每个零件,拥有自己的研发团队诚信经营诚信做事
空压机余热回收工程,根据用户制定适用的热水工程方案,工程周期短数名高级工程师研发实力雄厚,2007年已获国家专利
东莞市斯域机电有限公司10年来专注从事空压机热水机研发生产及空压机余热回收工程设计、安装。公司于2007年已获自主国家空压机余热利用专利,是空压机余热利用原创者。空压机设备和热水行业经验丰富,具有研发设计改造能力,确保热水机、设备技术始终保持行业领先。只做用户满意的设备和热水工程,售后服务的基础上增值技术支持,厂家直销、产业式整体解决、包效果。高效节能、安全环保、严格质检、耐用寿命长、工程周期短性价比优。为用户免费提供空压机余热回收工程方案设计,让企业用上真正不花钱的热水,为企业节约能源,为环境保护作出贡献。全国服务热线:0769-22909105
文章出自专业的空压机余热回收工程厂家 ——东莞市斯域机电有限公司(tess-impersonates-mj.com)转载请注明出处!







