空压机如何节能减排
一、关于空压机
在自动化领域日益发展完善的今天,压缩的空气以其清洁、安全、应用方便等的独特优势,被广泛的应用于工业领域的各个环节,成为了名副其实的第二大动力源,几乎所有的制造型工厂都在或多或少的在使用着这一动力源。作为生产压缩空气最主要的设备,各种形式的空气压缩机被应用到了各个工厂,消耗着大量的能源。
空压机余热回收工程,高效余热回收95%以上无能耗,年省十余万让您用上免费的热水,严格质检厂家直销性价比优
二、空压机节能意义简述
经过了连续近二十年的经济高速增长,中国已经迅速成为了全球制造业的中心,大规模产量的提升,造成了巨大的资源消耗和能量需求,过快的发展正在逐步制约着国家经济实力的进一步提升。
因此,2005年《国务院关于加强节能工作的决定》明确目标指出:到了“十一五”期末(2010年),万元GDP能耗比“十五”期末降低 20% 左右,平均年节能率为 4.4%。
空压机余热回收工程,有效提高空压机的工作效率有效治理热污染冷风机也不需再开启有效延长空压机的寿命。
重点行业的主要产品单位能耗总体达到或接近本世纪初国际先进水平。
空压机房需要消耗大量的电力,所以也是可以有所改进的环节。根据专业评估,可以对空压机及相关设备进行节能改造,降低运行成本,并同时提高生产效率以及产品竞争力。
空压机身为制造行业的能耗大户,受到了越来越多的关注,节能潜力巨大。
空压机在工矿企业的平均耗能占了整个企业的约30%
部分行业的空压机耗电量占总耗电量的比例高达70%
从投资成本的结构分析,空压机的节能重心应该在能耗上,针对于电机的驱动类型的压缩机,能耗可以近似或者等于电耗。
空压机余热回收工程,高品质十年空压机行业经验质监精细到每个零件,拥有自己的研发团队诚信经营诚信做事
对于电力驱动的空压机而言,可以把它看做是一台电加热器。因为他在压缩空气的过程中,几乎所有的电能将转换成热能,这些热能的产生将会影响空压机的正常运行。所以,为了确保空压机能够正常运行,必须给空压机安装上良好的散热系统,来确保空压机能够正常、安全运行。这些余热非但没有被完全利用,而且还需要消耗额外的能源来辅助冷却。
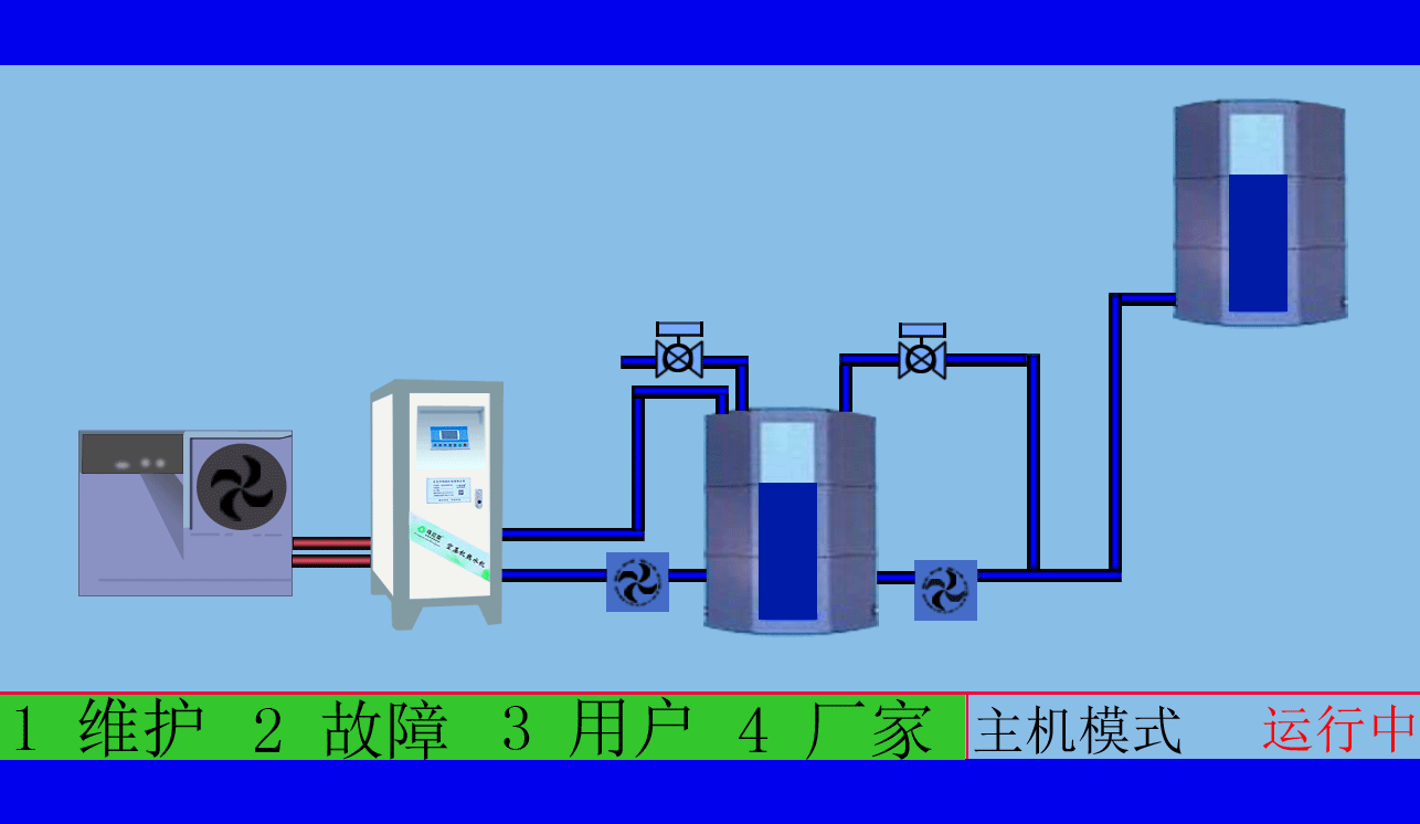
可以这样来描述:空压机真正的主产品是热,副产品为压缩的空气,而通常的应用,仅仅使用了其副产品。所以,进行空压机余热回收工程,将大大的提高能源的综合利用,可实现热/气联产。
空压机余热回收工程,根据用户需求制定适用的热水工程方案工程周期短,数名高级工程师研发实力雄厚,2007年已获国家专利。
四、空压机的变频改造
目前许多的空压机在运行中,有很大的一部分时间是在非满负荷的情况中进行,通过传统的标准控制产生的能量损耗,从而造成了电力资源的浪费。工频空压机电机的功率一般较大,启动的方式多采用空载(卸载)星-三角启动,加载和卸载的方式都为瞬时,使得空压机在启动时会有较大的启动电流,加卸载时也会造成大量电力浪费。
空压机的选配必须满足工厂最大的用气量,但实际的用气量要小且是变化的,针对目前的这一现象,变频控制系统改造更是亟不可待。
空压机余热回收工程,高效余热回收95%以上无能耗,年省十余万让您用上免费的热水,有效治理热污染,有效提高空压机的工作效率,有效延长空压机的寿命,有效降低厂房内的温度。
东莞市斯域机电有限公司是一家10年专注从事空压机热水机研发生产及空压机余热回收工程设计、安装,是空压机余热利用原创者。公司拥有自主国家空压机余热利用专利技术,空压机设备和热水行业经验丰富,具有研发设计改造能力,确保热水机、设备技术始终保持行业领先,2007年已获国家专利。只做用户满意的设备和热水工程,售后服务的基础上增值技术支持,厂家直销、产业式整体解决、包效果。高效节能、安全环保、严格质检、耐用寿命长、工程周期短性价比优。为用户免费提供空压机余热回收工程方案设计,让企业用上真正不花钱的热水,为企业节约能源,为环境保护作出贡献。全国销售热线:0769-22909105
文章出自专业的空压机余热回收工程厂家 ——东莞市斯域机电有限公司(tess-impersonates-mj.com)转载请注明出处!








