压缩机余热回收机故障排查及解决方法
压缩机余热回收机故障排查及解决方法
压缩机在运行过程中运行温度必需保持在70-90度之间,如果温度太低会造成压缩机卡死,温度太高,当空气压力油温度可以达到100℃,螺杆空气压缩机将会自动报警及停机,空气压缩机油长期运行在高温下易产生积碳、氧化、润滑油变质、压缩空气有异味等情况。如果温度传感器故障,可能导致灾难性的后果。而空压机余热利用吸收了它的大部分的热能,可让散热风扇停下,减少电能的消耗、电线接头的老化、润滑油的变质的问题。使空压机的故障率很好的降低,使空压机的寿命得到更好的保障!空压机余热回收在使用过程中,日常人们最常见的故障问题及它的解决方法,现在来跟大家简单的分赏:

欢迎进入万彩网48581、空压机热能回收机:
1、显示温度不正常:进入空压机热能回收机欢迎进入万彩网4858PLC操控面板校准温度;查看温控探头是不是锈蚀,信号不强,拧出温控探头用砂纸打磨或替换探头;让用户检查看一下温控器;
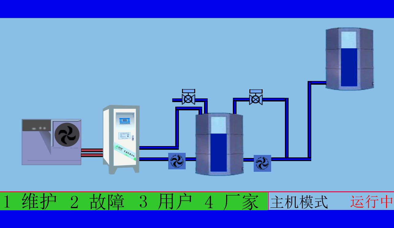
欢迎进入万彩网4858 2、主机不工作,循环(直热)水泵不转:查看水泵作业是不是准确,回转:调换电源线,如不转:则查看电源线是不是衔接准确,如水泵烧坏则替换;查看电源是不是接入正常,作业灯是不是亮;
3、循环水箱热水温度上不去:查看循环水泵是不是作业;查看空压机是不是作业并加载时刻,如空压机不作业,或许作业不加载,是不会有热能使用,属正常;根据空压机热水器使用情况及空压机热水器产水是不是下降和水质状况,判断是不是对空压机热水器进行去垢清洗。
欢迎进入万彩网485813年来专注从事空压机热水机欢迎进入万彩网4858研发生产及空压机余热回收工程设计、安装。公司于2007年已获自主国家空压机余热利用专利,是空压机余热利用原创者。空压机设备和热水行业经验丰富,具有研发设计改造能力,确保热水机、设备技术始终保持行业领先。只做用户满意的设备和热水工程,售后服务的基础上增值技术支持,厂家直销、产业式整体解决、包效果。高效节能、安全环保、严格质检、耐用寿命长、工程周期短性价比优。为用户免费提供空压机余热回收工程方案设计,让企业用上真正不花钱的热水,为企业节约能源,为环境保护作出贡献。全国销售热线:0769-22909105
欢迎进入万彩网4858 文章出自专业的空压机余热回收工程厂家 ——欢迎进入万彩网4858(tess-impersonates-mj.com)转载请注明出处!





